How Facebook Monetizes Politicians and Political Candidates

How Facebook Monetizes Politicians and Political Candidates

Published: 30 September 2025
 

How Facebook Monetizes Politicians and Political Candidates

 
Applicable Rules: Meta’s rules for politicians and governments; Campaign and political finance laws
 
 
 
Social media monetization services are subject to applicable laws and regulations as well as platforms’ own monetization terms and policies. In this #WhoMakesMoneyFromFacebook series, we leverage our Meta Monetization Archive to highlight some particularly insightful examples of possible violations of these laws and policies. We are seeking comment from Meta ahead of publication of each post in this series and will reflect these where provided.
 
 
 
From headline-making politicians like Nigel Farage to hundreds of candidates and elected officials from India’s ruling BJP party, our Meta Monetization Archive reveals numerous Facebook pages of politicians and political candidates that are currently or have previously been enrolled in Facebook’s revenue redistribution programs. Many of the pages are blue-tick verified and clearly labeled as representing a “politician” or “political candidate”. Some also benefit from other monetization features, such as Facebook Subscriber Hub or Stars, which provide avenues to earn money from Facebook users.
In practice, this means that Facebook confirmed these pages — and ostensibly, the individuals behind them — as following its partner monetization policies. Approved accounts can start accruing revenue immediately and have up to six months to validate a payout account to draw out their earnings.
Countries Regulate Money and Politics... For Good Reason
In most countries, the interplay between money and politics is strictly regulated. Political candidates are typically required to disclose donations and their sources, follow contribution limits, and stick to other restrictions in the interest of protecting election integrity. Elected and appointed government officials, meanwhile, are typically required to disclose gifts and financial contributions, as well as other revenue streams, to mitigate against conflicts of interests.
Facebook Officially Prohibits Politicians from its Monetization Services
Reflecting this, Facebook’s partner monetization policies explicitly prohibit current elected and appointed government officials, as well as current political candidates, from accessing monetization services. This means that individuals in these categories should not be able to access revenue redistribution programs (which is what our Meta Monetization Archive tracks), or other monetization features like Subscriber Hub or Facebook Stars.
 
 
Despite the clarity of Facebook’s prohibition on politicians and political candidates accessing monetization services, our Meta Monetization Archive reveals numerous examples when Facebook enrolled politician and political candidate pages into its monetization services, in apparent violation of its policies. Some subsequently reported receiving money from the company.
 

Nigel Farage: Evidence that Politicians May Receive Monetization Payouts

____
Nigel Farage is the leader of the Reform UK party and arguably the British politician most synonymous with Brexit. He is also the sitting MP for Clacton constituency, where he was elected in July 2024.
Yet, somehow, his official Facebook page, which boasts 1.8 million followers, was listed as active in Facebook’s revenue redistribution programs on multiple occasions, most recently through to the end of August 2025.
notion image
In response to our June 2025 report exploring Facebook’s apparent monetization of sanctioned entities, Meta said that “being listed on our partner-publisher list is not itself evidence that an account has received payout”. While this is true insofar as Facebook also needs to approve payout accounts and individual fund transfers, Farage’s case suggests that such transfers, which would violate Meta’s policies, may indeed take place.
Facebook does not disclose information regarding financial transactions, but Farage himself reported earnings from Meta Platforms to the UK parliament's register of interests.
Extract of Nigel Farage’s disclosure to the UK Parliament’s interests registry, surfaced by political advertising watchdog Who Targets Me.
Extract of Nigel Farage’s disclosure to the UK Parliament’s interests registry, surfaced by political advertising watchdog Who Targets Me.
While the payments are classified broadly as ‘social media work’, they match periods when Farage was monetized via the Facebook In-Stream Ads program in August and September 2024.
Farage’s video record also reveals a total of 10 videos posted over these periods of enrollment (7 from 1-21 August 2024 and 3 from 14-30 September 2024), with earnings potentially derived from views on past videos as well.
We sought confirmation from Farage, but did not hear back.
 

BJP Politicians: A Systemic Issue, Not a One-Off

____
Farage is not an outlier when it comes to Facebook enrolling politicians and political candidates into its monetization services.
Take India’s ruling Bharatiya Janata Party (BJP), for instance, where numerous Facebook pages affiliated with party officials are listed as having applied — and successfully enrolled for — Facebook’s revenue redistribution programs.
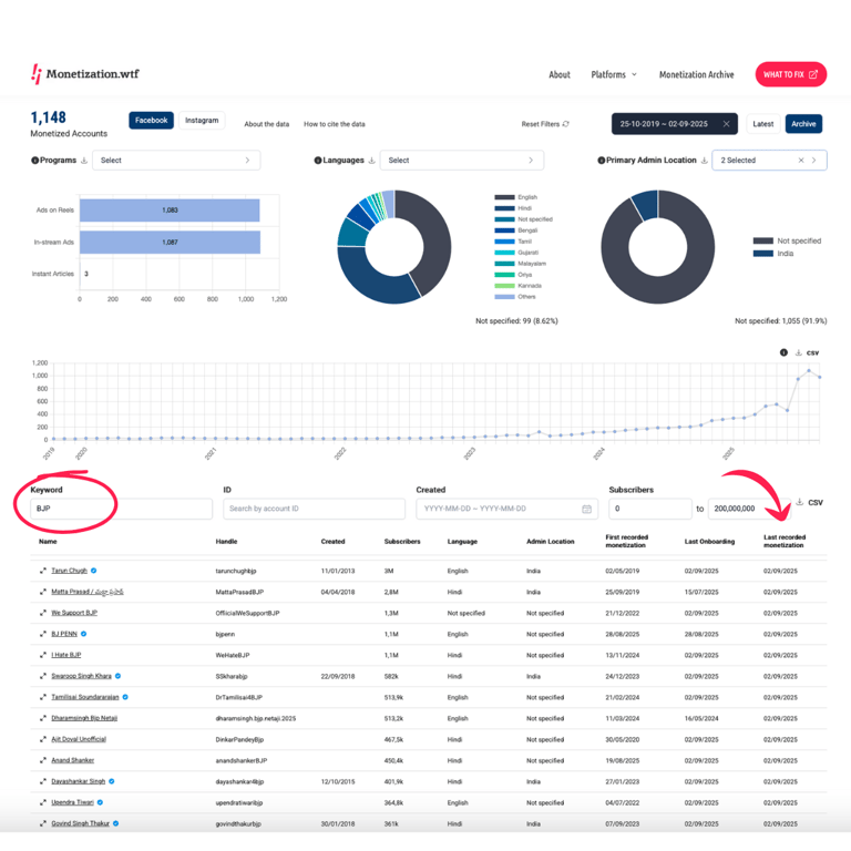
A simple search for ‘BJP’ in our Meta Monetization Archive returns more than 1000 accounts, many of which correspond to official pages representing politicians associated with the BJP.
Source: WHAT TO FIX’s Meta Monetization Archive (Keyword: BJP | Admin Location: not specified, India)
Source: WHAT TO FIX’s Meta Monetization Archive (Keyword: BJP | Admin Location: not specified, India)
 
Many of these accounts are still listed as enrolled as of September 2025, which suggests that Facebook invited them to join its invite-only Content Monetization program, which superseded both the In-stream Ads and Ads on Reels programs from September 2025.
We sought comment from the Bharatiya Janata Party, but did not hear back.
 

Tarun Chugh: A Top Party Official Enrolled in Multiple Monetization Services

____
With more than three million followers, Tarun Chugh, one of the BJP’s National General Secretary, is a particularly interesting example from the above list.
Not only has Chugh’s official page been enrolled in Facebook’s In-Stream Ads and Ads on Reels programs at various points since May 2019, he also currently benefits from Facebook’s Subscriber Hub feature. That gives him another channel from which to earn money through Facebook, this time through soliciting subscription fees of $4.99 per month from Facebook users.
notion image
Facebook does not disclose which accounts benefit from Subscriber hub in its partner-publisher list, and does not provide any information on subscriber numbers. That means that there is currently no way to estimate how many subscribers Chugh’s page has, or how much money he may have been receiving through this revenue stream.
How, we wonder, is an official page representing one of the highest-ranking politicians in one of the world’s biggest political parties able to onboard into not one but two of Facebook’s monetization services in apparent violation of Meta's policies?
We sought clarifications from both Chugh and Meta, but did not hear back.
 

Facebook's Rules are Clear, But its Enforcement isn't. We Remain in the Dark About Other Platforms.

____
These are but a few examples meant to illustrate the abundance of Facebook accounts associated with political candidates, elected politicians and appointed government officials benefiting from monetization services, despite Meta’s policies prohibiting access to pages that fall into these categories.
It also raises broader questions about how other platforms enforce their policies relating to politicians and government officials. TikTok, for example, has similar monetization restrictions for politicians and government officials. But without transparency into which accounts TikTok monetizes, much less maintenance of a full monetization archive, there is simply no way to know the extent to which TikTok enforces its own restrictions.
This is why we developed our prototype Monetization Archive and are advocating for all social media platforms to be required to maintain their own Monetization Archive moving forward.
 
 
Curious about other pages? We invite you to explore our Meta Monetization Archive. If you publish your findings, please do share them with us. We would love to amplify them. Please also make sure to attribute the data to the WHAT TO FIX Meta Monetization Archive.
 
 
Note:
We have sought comment from Meta on this present post, as we did with our earlier post on
sanctioned entities. As of publication, Meta did not respond to the allegations.
 
 
 
 

ALSO MONETIZING

 
Publications
Publications
All items